空压机余热回收
空压机余热回收原理:
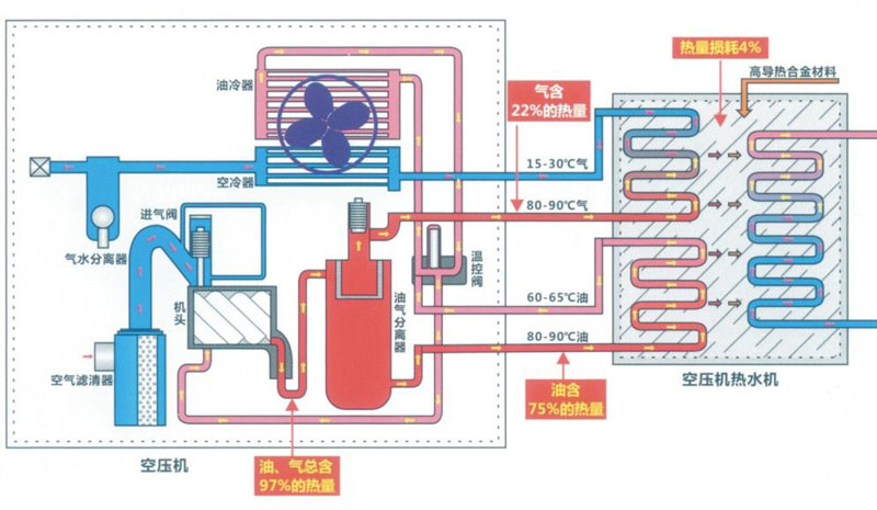
压缩空气的生产消耗了大量的能源,约占工厂全部电费的 40% 以上,而压缩过程中消耗的 96% 的能耗都转化为热量排放掉了,其中约 2%通过电机等高温部件直接辐射排放,约 94% 通过冷却设备间接排放。经过多年的不断努力研发,现已拥有完整的余热回收解决方案,并拥有多项技术专利,对喷油螺杆压缩机可以实现 70% 以上的能量回收,无油螺杆压缩机 90% 以上的能量回收。
空压机余热回收的方法:安装一台空压机热能热水机,空压机热能热水机组是一种利用压缩机高温油气热能,通过热交换将热能充分利用的节能设备。它通过能量 交换和节能控制,收集空压机运行过程中产生的热能,同时改善空压机的运行工况,是一种相对高效废热利用、零成本运行的节能设备。
立即咨询:13555767479
空压机余热回收安装简便、收益大!!
空压机余热回收安装简便、收益大!!
1安装简单方便
-占用空间小
-与其他热水器相比,大幅降低了 费用,节能了空间
-管道改造简单,无需改变空气的 流道
2低碳环保
- 不产生有害气体
-无黑烟、噪音、油污,真正实现 零排放
-系统节能突出,压力泵的负荷小
3运行安全可靠
- 水电分离,杜绝了使用电热水 器干烧、触电和燃气热水器一氧 化碳中毒等安全隐患
- 设备总投资降低
4高效节能
- 比电热锅炉节能70%
- 比太阳能热水系统阴雨天辅助 点加热节能50%
- 不耗电、不烧油,无能源消耗
余热回收应用行业
1钢铁行业应用
在喷漆除锈的过程中是需要大量的压缩空气通过喷砂来完成的。 空压机在运行的过程中会产生非常大的热能,这个热能如果不会合理的运用就会白白浪费掉,利用空压机产生的高温润滑油和所需要加热的水来互相冷热交换。

2汽车轮毂应用
轮毂在外观喷漆镀膜的时候需要大量的压缩空气。在空压机运行的过程中空压机会产生高温,而在轮毂清洗的时候需要60摄氏度左右的热水喷淋方可冲洗掉轮毂上的杂质。一般生产企业都会用天然气过路来加热温热水。可回收利用空压机产生的高温加热水。

3煤矿行业应用
一般煤矿给员工都是用自家企业的煤炭来烧热水给员工洗浴,由于煤矿粉尘较重,工人的身上的粉尘也自然较大,用水量也会随着增大,企业的用热水成本也会增高。煤炭企业可利用压缩机产生的热气,回收利用加热水,节约大量的成本

4食品行业应用
部分零食在生产的过程中需要烘干后再惊醒包装上市出售,一般企业会用烘干炉的方式进行烘干,那么烘干炉大多是采用电热式和燃气式烘干炉,这样企业需要耗费巨大的生产成本。企业可利用空压机产生的热量来进行烘干,节约电量。

5橡胶行业应用
由于橡胶企业生产环境粉尘较大,车间员工需要热水洗澡后才能下班,之前用的都是电热水器,比较费电。在使用空压机余热回收后,每年节约电费数万元。

6轴承行业应用
轴承行业属于精密加工行业,工业卫生级别要求很高,不能有粉尘及杂质。同时也需要一些防锈油来阻止加工好的产品生锈。那么在生产工人作业的过程中需要接触到这些油脂,生产车间的油污也很大,员工下班也需要洗澡才能下班回家。空压机余热回收足够满足了车间工人的洗浴。

7纺织行业应用
纺织行业:压缩空气目前广泛应用在纤维物料输送、胶辊加压、移动工位、喷射气流加工、射流自控技术、清洁部件等方面,回收压缩空气产生的热量,可用于车间热水、热气利用,节约成本

8铸造行业应用
在铸造生产中必须要自动化设备来提高安全、生产效率,但又在自动化的生产过程中自动化设备又必须要有压缩空气,压缩空气是经过空压机压缩出来的,然而在空压机运行的过程中会产生高温,高温又被冷却装置排放至大气层,如果合理有效的运用空压机高温能源,可以节约大量的开支。

螺杆空压机热回收系统参数表
以平均轴功率160kw的喷油螺杆压缩机为例,每年可以回收热能:8.3*108KJ、折合燃油:70t、折合天然气:80250Nm3、折合燃煤:144t、折合标准煤:104t
节能环保余热回收换热器:
采用无油焊接工艺,既环保节能,又高效率,可回收75%的空压机油路热能;
整体钎焊接成型技术,将钎焊材料与不锈钢基材融为合金
工板片间每个触点都变成焊点,既增加强度,又提供换热效率
高温润滑油回路与热交换水回路采用逆向流程,提高换热效率
直接出水温度70摄氏度以上;
余热回收流程图
空压机余热回收广泛应用于工业热水热气需求,为您的企业大大降低了能耗!
立即咨询:13555767479